Перейти к основному содержимому
Перейти к основному содержимому

Мониторинг логов Cloudflare с ClickStack

Кратко

В этом руководстве показано, как настроить приём логов Cloudflare в ClickStack с помощью ClickPipes. Cloudflare Logpush записывает логи в S3, а ClickPipes непрерывно загружает новые файлы в ClickHouse. В отличие от большинства руководств по интеграции ClickStack, где используется OpenTelemetry Collector, в этом руководстве ClickPipes используется для прямого получения данных из S3.

Если вы хотите изучить панели мониторинга до настройки приёма данных в рабочей среде, доступен демонстрационный набор данных.

Обзор

Cloudflare Logpush экспортирует журналы HTTP-запросов в такие целевые системы, как Amazon S3. Перенаправление этих логов в ClickStack позволяет:

  • Анализировать трафик на edge-узлах, производительность кэша и события безопасности вместе с другими данными обсервабилити
  • Выполнять запросы к логам с помощью ClickHouse SQL
  • Хранить логи дольше стандартного срока хранения в Cloudflare

В этом руководстве ClickPipes используются для непрерывной ингестии файлов журналов Cloudflare из S3 в ClickHouse. S3 выступает как надёжный буфер между Cloudflare и ClickHouse, обеспечивая семантику exactly-once и возможность повторной обработки.

Альтернатива: прямая ингестия по HTTP

Cloudflare Logpush также поддерживает прямую отправку логов в HTTP-эндпоинты. Поскольку Cloudflare экспортирует логи в формате JSON с разделением по строкам (NDJSON), а ClickHouse изначально поддерживает этот формат через JSONEachRow, вы можете направить Logpush напрямую на HTTP-интерфейс ClickHouse Cloud, используя следующий формат URL эндпоинта:

https://YOUR_CLICKHOUSE_HOST:8443/?query=INSERT+INTO+cloudflare_http_logs+FORMAT+JSONEachRow&header_Authorization=Basic+BASE64_CREDENTIALS

Замените YOUR_CLICKHOUSE_HOST на имя хоста ClickHouse Cloud, а BASE64_CREDENTIALS — на ваши учетные данные, закодированные в Base64 (echo -n 'default:YOUR_PASSWORD' | base64).

Этот вариант проще в настройке (не требуется настраивать S3, SQS или IAM), но Cloudflare Logpush не может восстановить исторические данные в случае сбоя доставки — поэтому, если ClickHouse недоступен во время отправки, эти логи будут потеряны безвозвратно.

Интеграция с существующим Cloudflare Logpush

В этом разделе предполагается, что Cloudflare Logpush уже настроен для экспорта логов в S3. Если нет, сначала воспользуйтесь руководством Cloudflare по настройке AWS S3.

Предварительные требования

  • Сервис ClickHouse Cloud запущен (ClickPipes — функция только для Cloud и недоступна в ClickStack OSS)
  • Cloudflare Logpush активно записывает логи в S3 бакет
  • Имя S3 бакета и регион, в который Cloudflare записывает логи

Настройка аутентификации S3

ClickPipes требует разрешения на чтение из вашего S3 бакета. Следуйте руководству Безопасный доступ к данным S3, чтобы настроить доступ на основе роли IAM или доступ на основе учётных данных.

Полные сведения об аутентификации и разрешениях ClickPipes S3 см. в справочной документации по S3 ClickPipes.

Создание задания ClickPipes

  1. Консоль ClickHouse Cloud → Источники данныхСоздать ClickPipe
  2. Источник: Amazon S3
ClickPipe S3

Подключение:

  • Путь к файлу S3: Путь к бакету журналов Cloudflare с шаблоном подстановки для выбора файлов. Если вы включили в Logpush ежедневные вложенные папки, используйте **, чтобы охватить файлы во всех подкаталогах:
    • Без подпапок: https://your-bucket.s3.us-east-1.amazonaws.com/logs/*
    • Подпапки по дням: https://your-bucket.s3.us-east-1.amazonaws.com/logs/**/*
  • Аутентификация: выберите метод аутентификации и укажите учетные данные или ARN роли IAM

Настройки ингестии:

Нажмите Incoming data, затем настройте:

  • Включите непрерывную ингестию
  • Сортировка: Лексикографический порядок
Непрерывная ингестия

Cloudflare Logpush записывает файлы с именами на основе даты (например, 20250127/...), что обеспечивает естественный лексикографический порядок. ClickPipes проверяет наличие новых файлов каждые 30 секунд и принимает любой файл, имя которого лексикографически больше имени последнего обработанного файла.

Сопоставление схемы:

Нажмите Parse information. ClickPipes выполняет выборку из файлов журналов и автоматически определяет схему. Проверьте сопоставленные столбцы и при необходимости скорректируйте типы данных. Задайте ключ сортировки для целевой таблицы — для журналов Cloudflare хорошим вариантом будет (EdgeStartTimestamp, ClientCountry, EdgeResponseStatus).

Сведения о разборе

Нажмите Complete Setup.

Примечание

При первом создании ClickPipes выполняет начальную загрузку всех существующих файлов по указанному пути, после чего переключается в режим непрерывного опроса. Если ваш бакет содержит большой накопленный объём логов Cloudflare, начальная загрузка может занять некоторое время.

Настройка источника данных HyperDX

ClickPipes осуществляет приём логов Cloudflare в плоскую таблицу с нативными именами полей Cloudflare. Чтобы просматривать эти логи в HyperDX, настройте пользовательский источник данных, который сопоставляет столбцы Cloudflare с представлением логов HyperDX.

  1. Откройте HyperDX → Настройки командыИсточники
Добавьте источник
  1. Нажмите Add source и задайте следующие параметры. Нажмите Configure Optional Fields, чтобы получить доступ ко всем полям:
Необязательная настройка
ПараметрЗначение
НазваниеCloudflare Logs
Тип исходных данныхЛог
База данныхdefault
Таблицаcloudflare_http_logs
Столбец с временной меткойtoDateTime(EdgeStartTimestamp / 1000000000)
SELECT по умолчаниюEdgeStartTimestamp, ClientRequestMethod, ClientRequestURI, EdgeResponseStatus, ClientCountry
Выражение для имени сервиса'cloudflare'
Выражение для уровня логированияmultiIf(EdgeResponseStatus >= 500, 'ERROR', EdgeResponseStatus >= 400, 'WARN', 'INFO')
Выражение для телаconcat(ClientRequestMethod, ' ', ClientRequestURI, ' ', toString(EdgeResponseStatus))
Выражение для атрибутов логовmap('http.method', ClientRequestMethod, 'http.status_code', toString(EdgeResponseStatus), 'http.url', ClientRequestURI, 'client.country', ClientCountry, 'client.ip', ClientIP, 'cache.status', CacheCacheStatus, 'bot.score', toString(BotScore), 'cloudflare.ray_id', RayID, 'cloudflare.colo', EdgeColoCode)
Выражение для атрибутов ресурсаmap('cloudflare.zone', ClientRequestHost)
Неявное выражение для столбцаconcat(ClientRequestMethod, ' ', ClientRequestURI)
  1. Нажмите Save Source
Сохранить источник

Это позволяет напрямую сопоставлять нативные столбцы Cloudflare с просмотрщиком журналов HyperDX без какого-либо преобразования или дублирования данных. В поле Body отображается сводка запроса, например GET /api/v1/users 200, а все поля Cloudflare доступны как атрибуты для поиска.

Проверка данных в HyperDX

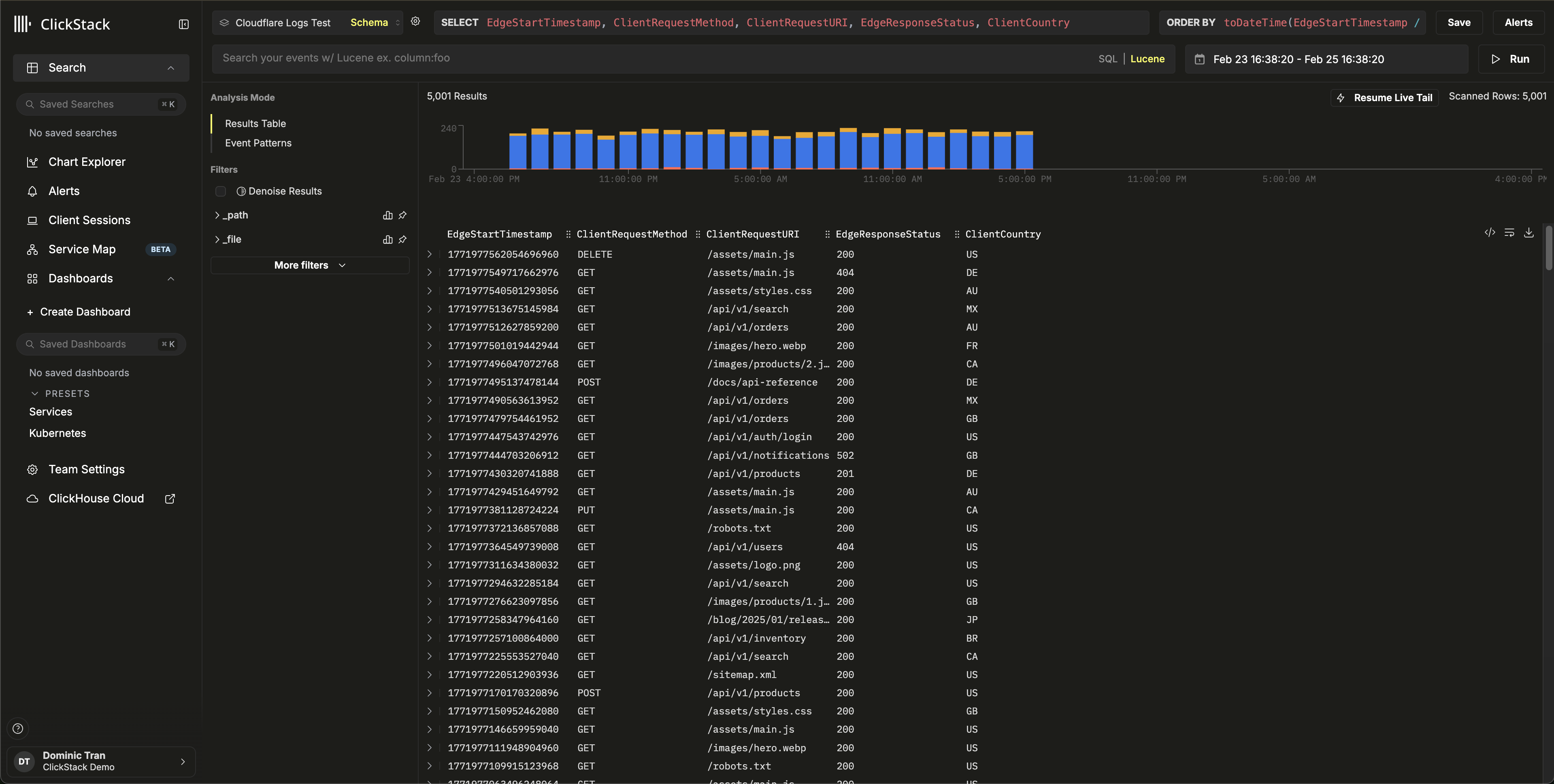
Перейдите в представление Search и выберите источник Cloudflare Logs. Задайте временной диапазон, охватывающий ваши данные. Вы должны увидеть записи логов с:

  • Сводки запросов в столбце Body (например, GET /api/v1/users 200)
  • Уровни серьёзности с цветовой индикацией в зависимости от HTTP-статуса (INFO для 2xx, WARN для 4xx, ERROR для 5xx)
  • Атрибуты для поиска, такие как http.status_code, client.country, cache.status и bot.score
Окно поиска
Просмотр логов

Демонстрационный набор данных

Для пользователей, которые хотят протестировать интеграцию перед настройкой рабочего Cloudflare Logpush, мы предоставляем пример набора данных с реалистичными журналами HTTP-запросов.

Запустите ClickPipes с демонстрационным набором данных

  1. Консоль ClickHouse Cloud → Data SourcesCreate ClickPipe
  2. Источник: Amazon S3
  3. Аутентификация: Public
  4. Путь к файлу S3: https://datasets-documentation.s3.eu-west-3.amazonaws.com/clickstack-integrations/cloudflare/cloudflare-http-logs.json
  5. Нажмите Incoming data
  6. Выберите JSON в качестве формата
  7. Нажмите Parse information и проверьте обнаруженную схему
  8. Укажите Table name: cloudflare_http_logs
  9. Нажмите Complete Setup

Набор данных включает 5 000 записей журналов HTTP-запросов за 24 часа с реалистичными паттернами, включая трафик из нескольких стран, попадания и промахи кэша, запросы к API и статическим ресурсам, ответы с ошибками и события безопасности.

Настройте источник данных HyperDX

Следуйте шагам настройки источника данных, чтобы создать источник HyperDX, указывающий на таблицу cloudflare_http_logs. Если вы уже настроили источник в разделе интеграции для production, этот шаг не требуется.

Проверьте демонстрационные данные

SELECT count() FROM cloudflare_http_logs;
-- Должно вернуть 5000

Перейдите в представление Search в HyperDX, выберите источник Cloudflare Logs и задайте временной диапазон 2026-02-23 00:00:00 - 2026-02-26 00:00:00.

Вы должны увидеть записи журналов со сводками по запросам, доступными для поиска атрибутами Cloudflare и уровнями серьёзности на основе кодов состояния HTTP.

Представление Search
Представление Log
Отображение часового пояса

HyperDX отображает временные метки в локальном часовом поясе вашего браузера. Демонстрационные данные охватывают диапазон 2026-02-24 00:00:00 - 2026-02-25 00:00:00 (UTC). Широкий временной диапазон гарантирует, что вы увидите демонстрационные журналы независимо от вашего местоположения. После этого вы можете сузить диапазон до 24 часов для более наглядной визуализации.

Панели мониторинга и визуализация

Скачать конфигурацию панели мониторинга

Импорт панели мониторинга

  1. HyperDX → DashboardsImport Dashboard
Импорт панели мониторинга
  1. Загрузите cloudflare-logs-dashboard.jsonFinish Import
Импорт панели мониторинга

Просмотр панели мониторинга

Пример панели мониторинга
Примечание

Для демонстрационного набора данных задайте временной диапазон 2026-02-24 00:00:00 - 2026-02-25 00:00:00 (UTC) (с поправкой на ваш местный часовой пояс). В импортированной панели мониторинга временной диапазон по умолчанию не задан.

Устранение неполадок

Данные не появляются в ClickHouse

Проверьте, что таблица создана и содержит данные:

SHOW TABLES FROM default LIKE 'cloudflare_http_logs';
SELECT count() FROM cloudflare_http_logs;

Если таблица существует, но пуста, проверьте наличие ошибок в ClickPipes: ClickHouse Cloud Console → Data Sources → ваш ClickPipe → Logs. Если возникают проблемы с аутентификацией при доступе к приватным бакетам, см. документацию по управлению доступом для S3 ClickPipes.

Журналы не отображаются в HyperDX

Если данные есть в ClickHouse, но не видны в HyperDX, проверьте конфигурацию источника данных:

  • Убедитесь, что для cloudflare_http_logs в HyperDX → Team SettingsSources создан источник
  • Убедитесь, что в поле Timestamp Column указано значение toDateTime(EdgeStartTimestamp / 1000000000) — временные метки Cloudflare заданы в наносекундах и должны быть преобразованы
  • Убедитесь, что выбранный в HyperDX временной диапазон охватывает эти данные. Для демонстрационного набора данных используйте 2026-02-23 00:00:00 - 2026-02-26 00:00:00

Следующие шаги

  • Настройте оповещения для событий безопасности (блокировки WAF, всплески бот-трафика, пороговые значения уровня ошибок)
  • Оптимизируйте политики хранения с учетом объема данных
  • Создайте дополнительные панели мониторинга для конкретных сценариев использования (производительность API, оптимизация кэша, анализ географии трафика)

Переход к production

В этом руководстве показано, как выполнять приём журналов Cloudflare с использованием общедоступного демонстрационного набора данных. Для production-развертываний настройте Cloudflare Logpush на запись в собственный S3 бакет и настройте ClickPipes с аутентификацией на основе IAM-ролей для безопасного доступа. Выбирайте только те поля Logpush, которые вам нужны, чтобы снизить затраты на хранение и объём ингестии. Включите в Logpush ежедневные подпапки для более удобной организации файлов и используйте **/* в шаблоне пути ClickPipes, чтобы сопоставлять файлы во всех подкаталогах.

Дополнительные параметры конфигурации, включая неупорядоченную ингестию на основе SQS для обработки дозагрузки исторических данных и файлов, поступающих не по порядку, см. в документации по S3 ClickPipes.